Ihre Partner für mehr Verkehrssicherheit
Transparente Daten für fundierte Entscheidungen
Als Gemeinde sind Sie für die Sicherheit Ihrer Bürgerinnen und Bürger verantwortlich. Mit Radarmanager erhalten Sie alle nötigen Informationen, um den Verkehr in Ihrer Gemeinde effektiv zu managen.
Ihre Vorteile auf einen Blick
Umfassende Auswertungen:
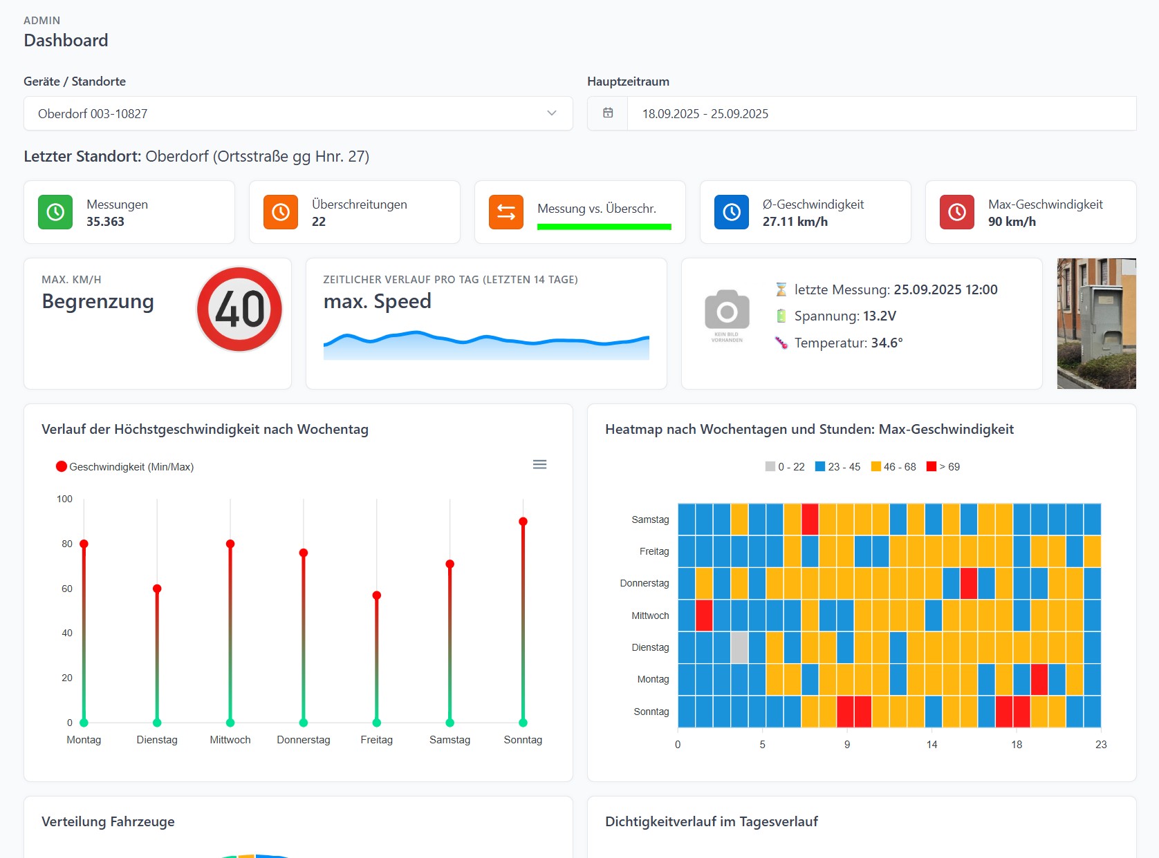
- Übersichtlich und verständlich: Alle relevanten Daten wie die Anzahl der Geschwindigkeitsübertretungen, die Gesamtzahl der Messungen und die durchschnittliche Geschwindigkeit werden Ihnen übersichtlich präsentiert.
- Visuelle Darstellung: Heatmaps zeigen Ihnen auf einen Blick, an welchen Tagen und zu welchen Zeiten die meisten Geschwindigkeitsübertretungen stattfinden.
- Detaillierte Analysen: Erhalten Sie Einblicke in die Verteilung der Fahrzeugtypen und die Verkehrsintensität an verschiedenen Standorten.
Individuelle Anpassung:
- Ihre Daten, Ihr Dashboard: Passen Sie Ihr Dashboard an Ihre spezifischen Bedürfnisse an und konzentrieren Sie sich auf die für Sie wichtigsten Kennzahlen.
- Flexibilität: Erstellen Sie individuelle Berichte und Auswertungen, um gezielt Maßnahmen zur Verbesserung der Verkehrssicherheit zu ergreifen.
Effektive Verkehrsplanung:
- Datenbasierte Entscheidungen: Treffen Sie fundierte Entscheidungen für die Verkehrsführung und die Platzierung von Geschwindigkeitsmessgeräten.
- Verbesserung der Lebensqualität: Reduzieren Sie Lärm und Abgase und erhöhen Sie die Sicherheit für alle Verkehrsteilnehmer.
Wie Radarmanager Ihnen hilft:
- Identifizierung von Unfallschwerpunkten: Erkennen Sie gefährliche Stellen und setzen Sie gezielte Maßnahmen um.
- Optimierung der Verkehrsführung: Passen Sie die Verkehrsregelungen an die tatsächlichen Verkehrsverhältnisse an.
- Sensibilisierung der Verkehrsteilnehmer: Machen Sie auf Geschwindigkeitsüberschreitungen aufmerksam und fördern Sie ein rücksichtsvolles Fahrverhalten.