Der Radarmanager ist eine innovative Softwarelösung, die speziell auf die Bedürfnisse von Gemeinden und Verkehrstechnikern zugeschnitten ist. Er bietet eine umfassende Plattform zur Verwaltung und Analyse von Verkehrsdaten. Für Gemeinden stellt der Radarmanager ein unverzichtbares Werkzeug dar, um die Verkehrssicherheit zu erhöhen und die Lebensqualität der Bürger zu verbessern. Durch detaillierte Auswertungen können Unfallschwerpunkte identifiziert und gezielte Maßnahmen zur Verkehrsberuhigung eingeleitet werden.

Verkehrstechniker profitieren von der intuitiven Benutzeroberfläche und den zahlreichen Funktionen des Radarmanagers. Die Software vereinfacht die Verwaltung von Messgeräten und ermöglicht eine effiziente Datenerfassung. Durch automatisierte Prozesse und klare Darstellungen wird der Arbeitsalltag der Verkehrstechniker deutlich erleichtert.

Gemeinsam ermöglichen Gemeinden und Verkehrstechniker mit Hilfe des Radarmanagers eine datenbasierte und nachhaltige Verkehrsplanung. Durch die enge Zusammenarbeit und den Austausch von Informationen können Verkehrsprobleme frühzeitig erkannt und behoben werden. Der Radarmanager ist somit ein wichtiger Baustein für eine sichere und zukunftsorientierte Verkehrsgestaltung.

Unser System ist der Lage aus den Fotos die Kennzeichen automatisch zu erkennen und zu extrahieren.

Sie haben die Möglichkeit diese Daten anzusehen, zu überprüfen und ggf. zu korrigieren.

Künstliche Intelligenz

Wir setzen KI ein um das Kennzeichen zu ermitteln

Bildbearbeitung

Im Programm kann das Bild bearbeitet werden um das Kennzeichen besser erkennbar zu machen

Deliktcode

Der Deliktcode wird automatisch ermittelt da wir alle erforderlichen Daten im System gespeichert haben.

Fahrtrichtung

Die Fahrtrichtung sowie weitere Daten werden automatisch erkannt

Beweismittel

Beweismittel bleiben im System für lange Zeit gespeichert. Auf Wunsch können wir auch eine Dauerhafte Speicherung übernehmen.

VSTV Anbindung

Wir sind an das VSTS System angebunden und unterstützen das neue Format sowie den geplanten Beweismittelserver

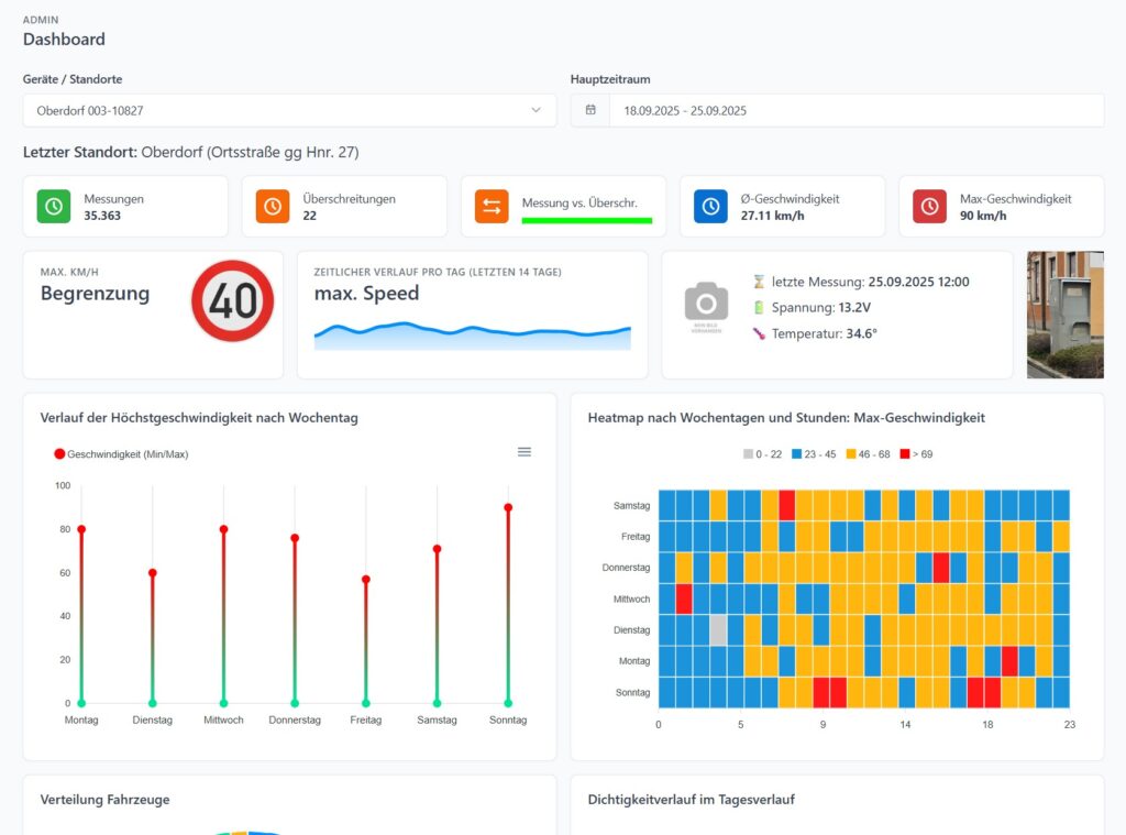
Das Dashboard kann von Verkehrstechnikern und auch von Gemeinden eingesehen werden. Es enthält alle wichtigen Informationen zu einem Messgerät.

Unter anderem können folgende Daten und Auswertungen eingesehen werden:

  • Messungen
  • Überschreitungen
  • Status, Temperatur, Spannung und Testfoto
  • Durschnitts sowie maximal Geschwindigkeit
  • Heatmap nach Wochentagen und Stunden
  • Verlauf nach Wochentagen
  • Verteilung der Fahrzeuge
  • Dichtigkeitsverlauf
  • u.v.w.

Das Dashboard kann von Verkehrstechnikern und auch von Gemeinden eingesehen werden. Es enthält alle wichtigen Informationen zu einem Messgerät.

Unter anderem können folgende Daten und Auswertungen eingesehen werden:

  • Messungen
  • Überschreitungen
  • Status, Temperatur, Spannung und Testfoto
  • Durschnitts sowie maximal Geschwindigkeit
  • Heatmap nach Wochentagen und Stunden
  • Verlauf nach Wochentagen
  • Verteilung der Fahrzeuge
  • Dichtigkeitsverlauf
  • u.v.w.

Für jedes angelegte Gerät erhalten Sie spezielle Scripte von uns bereit gestellt mit denen Sie die Daten aus den Messgeräten auf unsere Server übertragen können. Die Daten können mehrmals am Tag auf unsere Server übertragen werden und so die Auswertungen tagesaktuell zu halten.

Wir können Logdaten von folgenden Herstellern verarbeiten:

  • Jenoptik / Traffistar
  • Vitronic
  • Multanova
  • VDS

Im System können unterschiedliche Exporte von Ihren Geräten durchgeführt werden.

Seien es Versetzungslisten oder anderen wichtige Listen.

Gerne können wir auch spezielle Exporte für Sie entwickeln.

Auf Wunsch kann das Radarmanager System SMS Warnungen verschicken. Dies kann erfolgen wenn Geräte nicht mehr erreichbar sind oder gewisse Systemwerte unter- bzw. überschritten werden.

Verwalten Sie selbstständig Benutzer. Der Radar Manager stellt für Verkehrstechniker oder Gemeinden mehrere Möglichkeiten zur Verfügung. 

Sie können Mitarbeiter oder Kunden anlegen.

Als Verkehrstechniker können Sie einzelne Geräte für Kunden frei geben und dabei auch noch einstellen welche Features diese nutzen können.

Unser System unterstützt alle in Österreich gängigen Geräte.

Es fehlt etwas wichtiges?

Kein Problem. Gerne setzen wir auch individuelle Wünsche um. Egal ob es ich um spezielle Exporte oder neue Features handelt.

Sind wir der Meinung, dass auch andere Kunden davon profitieren, so ist die Entwicklung für Sie kostenlos.